四川成都IM官方版 机械经过24年的发展已成为集粉流体混合机,搅拌机,反应釜,输送机,分散机,除尘器,计量包装机,研磨机,涂料建材化工成套设备等综合性机械制造企业如:干粉砂浆设备,腻子粉设备,储罐,玻化微珠设备,涂料设备,研磨设备,化工反应釜设备,树脂设备,等设备,IM官方版 还致力于:钢衬塑,钢衬PE,钢衬PO,钢衬四氟储罐反应釜和管道的非标化工防腐设备生产为一体的大型企业,2009年成立四川金梯IM官方版 四氟防腐科技有限公司将四氟防腐高端技术带进四川成都、重庆等大城市力图打造西部化工防腐强军。

大型干粉砂浆生产线(年产10万吨以上)

大型干粉砂浆生产线(年产10万吨以上)
 大型干粉砂浆生产线(年产10万吨以上)适用范围
适用于:玻化微珠砂浆、砌筑砂浆、抹灰砂浆、界面剂、磁砖粘合剂、填缝剂、内外墙腻子、防水砂浆、地坪砂浆、自流平砂浆、修补砂浆、早强砂浆、粉沫涂料、彩色装饰砂浆、保温砂浆、无收缩灌浆、干拌砂浆等的规模生产。
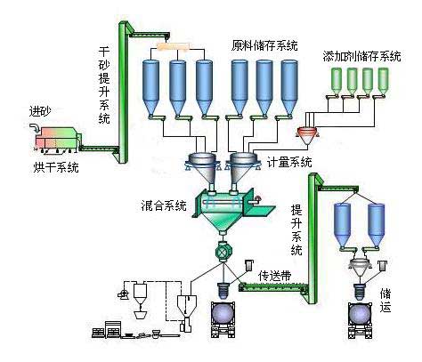
 大型干粉砂浆生产线(年产10万吨以上)工作原理
大型干粉砂浆生产线涵盖了:原料储存-砂粒烘干-计量配料-物料混合搅拌-成品包装,以及干粉砂浆生产流程中的原料输送、提升和除尘等工艺流程。

 大型干粉砂浆生产线(年产10万吨以上)介绍

干粉砂浆生产线成套配置
大型干粉砂浆生产线模型

YT-WZ-8型无重力混合机/YT-F-8型犁刀式混合机(设备数量及型号可根据用户产量配置)

筛分干砂系统

原料提升系统

原料储存系统

原料计量系统

包装运输系统

大型干粉砂浆生产线适用于普通干混砂浆大批量生产,且需要非常稳定的市场,初期投资及投资风险大。只要市场需求稳定,利润可观。
 

留言询价:(如需即刻回复,请致电IM官方版 成都石板滩厂区:4006-269-369(免长途费)028-83968368)
姓名 
电话 
内容 
验证码  看不清楚,刷新验证码


返回首页 | 关于IM官方版  | 产品中心 | 联系我们 | 网站地图 | 法律声明
©1993-2012 huilicdc.com IM官方版网站登录入口-IM(中国) 版权所有     联系电话:4006-269-369(免长途费) 028-83968368 / 83053368 传真:028-83053228
客户分布:四川(成都 绵阳 德阳 广元 乐山 宜宾 泸州 内江 自贡 南充 达州 广安  攀枝花) 重 庆(万州)云南 贵州 (贵阳) 新疆 湖北 河北 山东 广东 (广州、深圳) 甘肃 (兰州)
合作伙伴:
蜀ICP备10013818号-3
九游(JIUYOU)官网 leyu.乐鱼(中国)集团有限公司官网 OD在线-OD在线(中国) B体育·(中国)官网 - BSPORTS bsports(中国)B—sports登录入口 千亿·球友会(中国)官方网站 qy球友会·(千亿)-官方网站 QY·千亿(球友会)官方网站 江南手机网页版_江南(中国)